一、热气旁通阀的作用与做法
制冷系统的能量调节一般由以下几种方式构成
-
压缩机并联-多级控制;
-
变转速压缩机-变频等;
-
带有卸载装置的压缩机;
-
热气旁通。
对于自身没有能量调节装置的压缩机制冷系统,使用热气旁通来进行系统的能量调节是非常经济的,热气旁通阀提供了一个实用的、经济可靠的能量调节解决方案。[来源:制冷百科]特别适用于无自身能量调节机构的压缩机。在蒸发器低负荷时能更好维持吸气压力,防止蒸发器结冰,保持更佳的回油性能。一般调整范围:0?0.55MPa; 安全运行压力- 2.75MPa(400psig)。
热气旁通阀的两种常见做法:
1、直接旁通到回气端;
2、旁通到蒸发器的入口;
直接旁通到回气端:
如下图所示,旁通到蒸发器的入口接到吸气管上,不经过蒸发器而直接通过吸气管回到压缩机,高温高压的热气与从蒸发器出来的低温低压的气态冷媒相混合,提高了压缩机的吸气压力。
但是这种做法会出现负面的影响,过高的吸气温度会对压缩机的运行造成损坏(如下图所示),可能缩短了压缩机的使用寿命,那怎么办?
我们可以增加一个喷液冷却电磁阀,当吸气温度过高时,可以控制电磁阀来降低压缩机的吸气温度,如下图所示:
旁通到回气端
当然我们也可以采取第二种方法,旁通到蒸发器的入口。
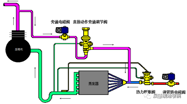
旁通到蒸发器的入口:
旁通电磁阀连接高压侧的位置可以在进入冷凝器之前管路上的任意位置。而连接低压侧管路上,这样从高压侧旁通过来的高温高压的热气就进入到蒸发器中,增加了蒸发器的负荷,可以防止蒸发器因蒸发压力下降而造成蒸发器被冻坏的可能性,[来源:制冷百科]同时也提高了蒸发器的出口温度和压力,改善在低温运行下,压缩机的运行条件。
直接旁通到蒸发器入口
直接旁通到蒸发器入口
二、热气旁通阀的调节
热气旁通阀安装后的第一步工作就是确定所用工况下的最低吸气压力 ,以此作为热气旁通阀的设定点,调节步骤:
1、在压缩机吸气管上安装一个压力表并且测量系统稳定后的吸气压力。为了确定此时热气没有旁通 ,倾听阀内是否有气流流过的声音或触摸阀的出口管路 ,如果出口管路的温度较高 ,说明已有热气旁通。
2、阻止热气旁通 。可以切断热气旁通管路电磁阀的电源或调整调节杆使热气旁通阀处于完全关闭状态。
3、降低蒸发器的负荷直至吸气压力降低到需要热气旁通的设定点。可以通过关闭出风口、遮盖蒸发器、减少空气的流量、关闭风机、关闭水冷机的旁通水等方式降低蒸发器的负荷。
4、确保此时的热气旁通管路电磁阀处于打开状态。调节热气旁通阀的调节杆,使热气旁通阀开始旁通热气直到吸气压力不再下降并维持在预期值。
热气旁通阀的调节方式:顺时针方向调节调节杆将增加压力设定值 ;逆时针方向调整调节杆将减少压力设定值 ;应缓慢并小幅度的调节 ,以便让系统在每一圈调整后运行稳定。
三、注意事项
对于并联蒸发器系统,热气旁通量不得大于单一蒸发器的制冷量 ,应使用多路热气旁通阀控制。[来源:制冷百科]如果压缩机位于蒸发器的上部,热气旁通至蒸发器时必须确保在低负荷旁通量的工况下 ,压缩机有充足的回油量。





